ขั้นตอนการดู KPI Order Status
กดที่แถบเมนูด้านมุมซ้านบน แล้วเลือก เมนู KPI Order Status


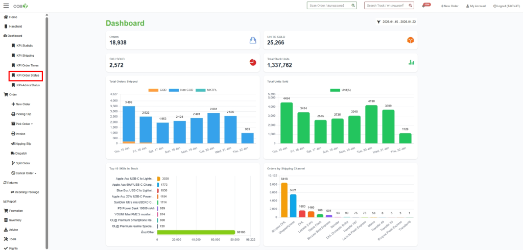
หน้าแสดงสถานะออเดอร์ในระบบ OMS
PENDING : ออเดอร์เข้าระบบแล้วยังไม่ได้พิมพ์ Picking Slip
PROCESSING : ออเดอร์ที่พิมพ์ใบ Picking Slip แล้ว
PROCESSED : หยิบสินค้าแล้ว
INVOICED : ออเดอร์มี Invoice แล้ว
PRINTED : ออเดอร์ พิมพ์ Invoice แล้ว