ขั้นตอนการดู KPI-AdviceStatus
กดที่แถบเมนูด้านมุมซ้านบน แล้วเลือก เมนู KPI-AdviceStatus


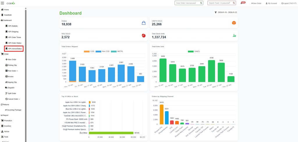
หน้า Dashbord มีไว้เพื่อดูสถานะ และจำนวน Advice
Pending : Advice (รายการรับเข้า) ที่เข้าระบบแล้ว
Received : ยืนยันการรับของ
Partial Putaway : ขั้นตอนการนับสินค้า
Wait ITEC : รอยืนยันจาก Itec
Hold : รอ
Cancel : ยกเลิก
Wait Cancel : รอยกเลิก