ขั้นตอนการการดู Dashboard ในระบบ
กดที่แถบเมนูด้านมุมซ้านบน แล้วเลือก เมนู Dashboard


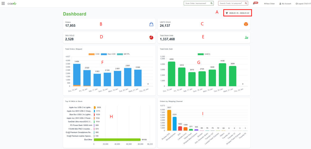
A : Filter : ตั้งค่าเลือกวันที่ เพื่อดูข้อมูล Dashboard ในช่วงวันที่นั้นๆ
B : ออเดอร์ทั้งหมดที่เข้าระบบ (ในช่วงวันที่ Filter)
C : จำนวนสินค้าที่ถูกจัดส่งออก
D : สินค้าที่มีความเคลื่อนไหวในการจัดทำออเดอร์
E : จำนวนสต็อคสินค้าทั้งหมดในระบบ OMS
F : Dashboard Total Order Shipped : ออเดอร์ที่จัดส่ง
G : Dashboard Total Units Sold : จำนวน SKU ที่มีการขาย
H : Dashboard Top 10 SKUs in Stock : อันดับของ SKUs คงเหลือในสต็อค
I : Orders by Shipping Channel จำนวนออเดอร์แยกตามช่องทางการจัดส่ง

J : Shipped Destinations กราฟประมวลผลจังหวัดที่มีการาสั่งซื้อ
K : Top SKU คือ 10 อันดับสินค้าที่มียอดขายมากที่สุด